
本平台面向酒店管理、旅游管理、智慧文旅、数字营销、收益管理等专业,构建一个融合:
✅ AI智能决策
✅ 多OTA平台真实后台仿真
✅ 酒店运营全流程管理
✅ 数据驱动收益分析
✅ 教学 + 实训 + 竞赛一体化
的“酒店数字化运营综合实训生态系统”。

平台重点实现对:
携程
美团
飞猪
Booking.com
Expedia
Agoda
Airbnb
等国内外主流OTA平台的高仿真运营实训模块。

平台分为七大核心系统:
🏨 酒店运营管理系统(PMS仿真)
🌏 OTA多平台仿真实训系统(核心模块)
🤖 AI智能运营决策系统
📊 数据分析与收益管理系统
👥 CRM客户关系与舆情管理系统
🏁 竞赛对抗与市场模拟系统
🎓 教学管理与考核系统
本系统采用“1:1逻辑仿真 + 教学可控机制 + AI辅助指导”三位一体结构。



4
房型创建
图文编辑
床型/面积/设施配置
价格策略类型设置(BAR价、会员价、连住优惠)
库存同步逻辑模拟
日历批量调价
节假日浮动定价
周末策略差异定价
AI动态定价建议弹窗
限时抢购
满减券
早鸟优惠
打包套餐(酒店+景区/酒店+接送)
AI生成模拟用户评价
差评应对实训
回复策略训练
评分权重变化可视化



4
图文模板编辑器
套餐结构配置
有效期设置
使用规则模拟
秒杀活动配置
拼团逻辑模拟
满减券策略
ROI效果预测
接单
改期
退款审批
客户投诉处理流程



4
酒店+景区组合
酒店+机票联动
信用住模拟
平台曝光权重模拟
店铺评分影响因子分析
AI预测流量波动趋势
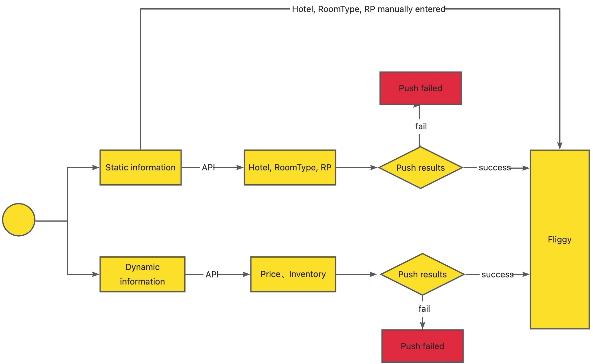
https://imagedelivery.net/fCX2Ol1JZ3LkfzALAppBLw/ed0cdfbe-fe67-49d8-9145-2c7e84012700/public


房型多币种价格管理
取消政策设定
No-show策略模拟
客户沟通模块(多语言)
国际评分机制演算



渠道分销比例设置
平台佣金逻辑模拟
促销活动配置
销售趋势分析




亚太市场定价策略
区域流量差异模拟
促销标签影响模型



4
房源发布编辑
体验产品设计
智能定价工具模拟
Host评分机制训练

竞品价格对比模型
节假日预测模型
历史入住率学习
自动生成最优定价区间
平台差异化投放建议
促销组合生成器
ROI预测系统
情绪分析
差评预警
回复模板生成
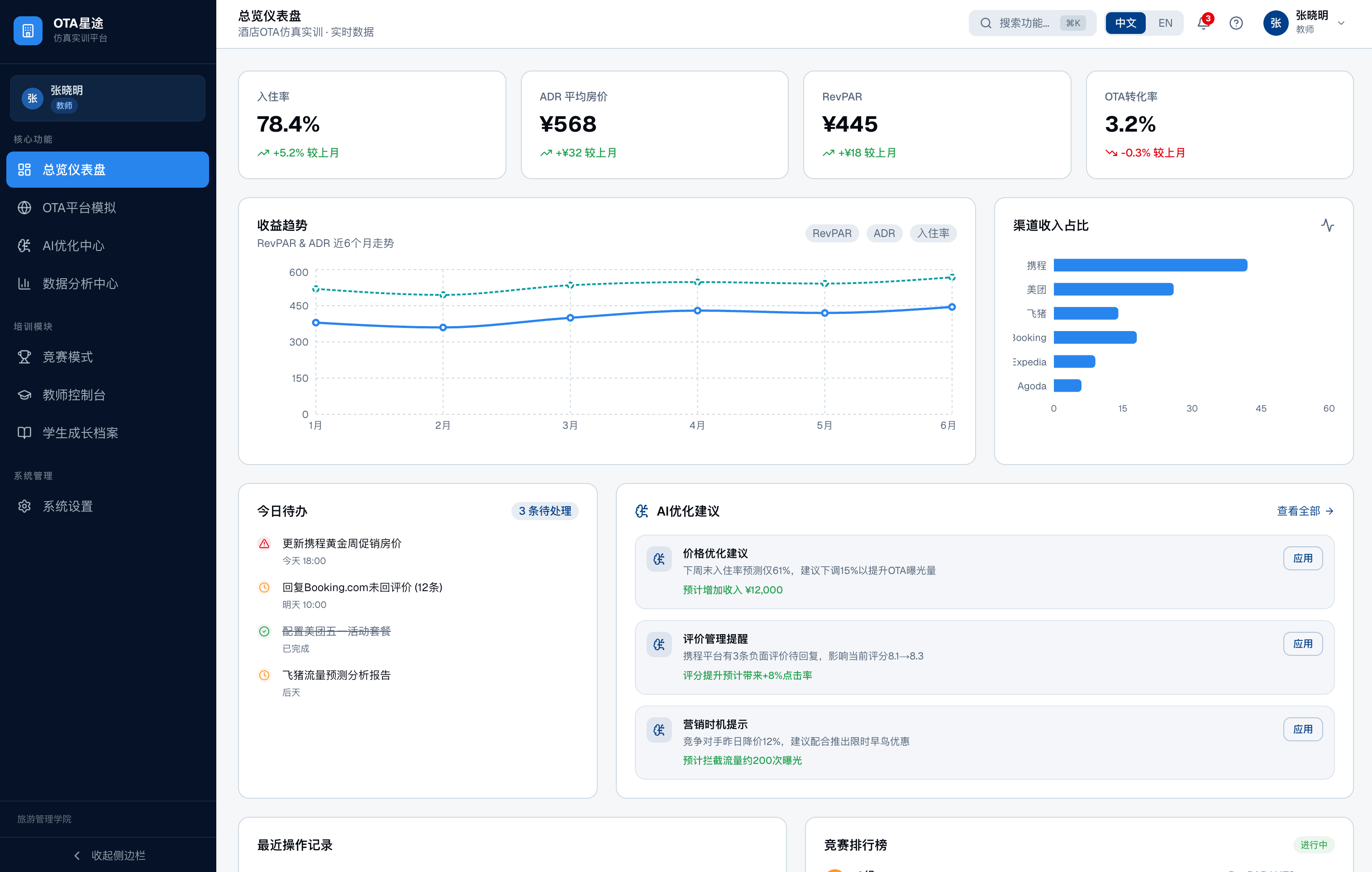
入住率(OCC)
平均房价(ADR)
每间可售房收入(RevPAR)
各OTA转化率
渠道贡献度分析
佣金成本分析
利润模拟系统
支持:
折线图
漏斗图
雷达图
实训成绩对比图

多组同时运营同一市场
市场供需波动模拟
实时排行榜
8轮周期经营模拟
AI市场干扰事件生成(突发疫情/节庆/天气)

教师端:
任务布置
操作轨迹回放
AI辅助评分
能力雷达图生成
学生端:
任务流程引导
实训过程记录
成绩报告下载
能力成长曲线
八、技术与扩展能力
Web端 + XR可扩展
多语言切换
多币种模拟
API接口可对接真实数据
可嵌入文旅大数据系统
九、平台核心价值
✔ 真实业务逻辑仿真
✔ AI赋能运营决策
✔ 国际化平台覆盖
✔ 教学可量化
✔ 可竞赛可认证